TotalView covers all the bases in your environment, from root-cause network troubleshooting and VoIP troubleshooting, to security policy monitoring, diagramming, cloud service monitoring, and more.
This means every device on your network, and every interface on every device is automatically analyzed for performance, errors, QoS, and configuration.
TotalView collects and analyzes 19 error counters on every interface. This means we know when, where, and why packets are lost, buffered, or mis-handled anywhere in the environment.
You’re responsible for the entire infrastructure — you should have visibility to match.

TotalView automatically collects and analyzes 19 error counters, configuration, performance, and QoS on every interface. Anywhere and anytime a packet is dropped, buffered, or mis-routed on the network, you can see what went wrong.
No more searching through haystacks for needles – we tell you what your network already knows about problems.

The EOX monitoring shows: End of Sale, End of Support, End of Security, End of Warranty, Service contract number, and last date of support for all Cisco elements (Chassis, Fan trays, blades, etc.). Never have an important date go unnoticed.
You no longer need to research what it means when you see FCS errors combined with Alignment errors.
The TotalView Network Prescription™ engine analyzes error counters and configuration, and produces a list of plain-English answers, for rapid remediation of network issues.
This is what advanced and automated root-cause troubleshooting is all about.

Working in break-fix mode doesn't cut it anymore – If you knew everything your network equipment knew, you could proactively fix all of the problems.
TotalView tells you where every misconfiguration or dropped packet exists in the network, and why the problem was occurring.

If you knew when, where, and why packets were being lost or buffered on the network, you could proactively fix them before users complained about VoIP/UC issues. TotalView has more depth of information (19 error counters + performance + configuration + QoS information) than any other product.
With our Network Prescription™ heuristics engine, you'll get plain-English answers about what's broken in your environment so problems can be fixed quickly.
We all wish we could be at the top of our game—being proactive is a key part of this.

TotalView is the only solution that automatically, continuously analyzes your environment to produce forward-looking prediction reports about your network so you can remedy situations before they become problems.
Cabling Predictor – This shows interfaces that have single-bit error correction on received frames, a leading indicator of developing cabling problems.
Bandwidth Predictor – This discloses interfaces that will hit 100% utilization based on their past performance and predicts the future date for you.
With this intelligence, you'd work to prevent the problem from ever happening.

When you need to make large-scale changes to a number of devices, TotalView can make this quick, easy, and also reliable. The Device Config Wizard enables rapid changes to be made to multiple devices, organized by device manufacturer, OS version, group association, or IP address.
TotalView can also automate firmware upgrades on multiple devices.

TotalView will automatically back up network device configurations according to a set schedule. If a configuration change is made, TotalView will detect the change and immediately perform a backup. An email alert can then be sent out with the changes from the previous config backup so everyone on the team will know what changed on the network, by whom, and when.

Knowing that your cloud services are working well is important for next-generation monitoring.
If you don't know what's causing problems, you're working in the dark.
We can alert on the overall performance to cloud services as well as disclose the route tree used to reach the services so root-causes of performance problems can be easily identified.
Knowing where the problem is happening leads to faster resolution.
Each cloud service monitor counts as 3 interfaces for licensing purposes.

If you can rapidly identify who is using your bandwidth through NetFlow, you can make sure that business-critical resources are used appropriately.
Our NetFlow capability permits an unlimited number of interfaces to be added to monitoring. This means you never lose visibility due to a license limitation.
Mysterious network slowdowns won't go un-diagnosed.
TotalView supports NetFlow v5, NetFlow v9, IPFIX, sFlow, and jFlow.

Digging through your network to try to find where something is connected shouldn't be a chore. With just one view, you can see what's connected to switch ports including CDP/LLDP information, MAC addresses, manufacturers, IP address, and DNS entries.
It's equally easy to search for a device and instantly discover where it's connected to the network.
Never trace a cable again.

With a single picture, you can see how your network is connected. The diagram is automatically generated so you don't have to worry about updating it, but also flexible and interactive so you can move elements around and lock them in place so you can have a static or dynamic view of the environment.
Now you can also do grouping and full Visio downloads.
The days of manually updating network diagrams are over.

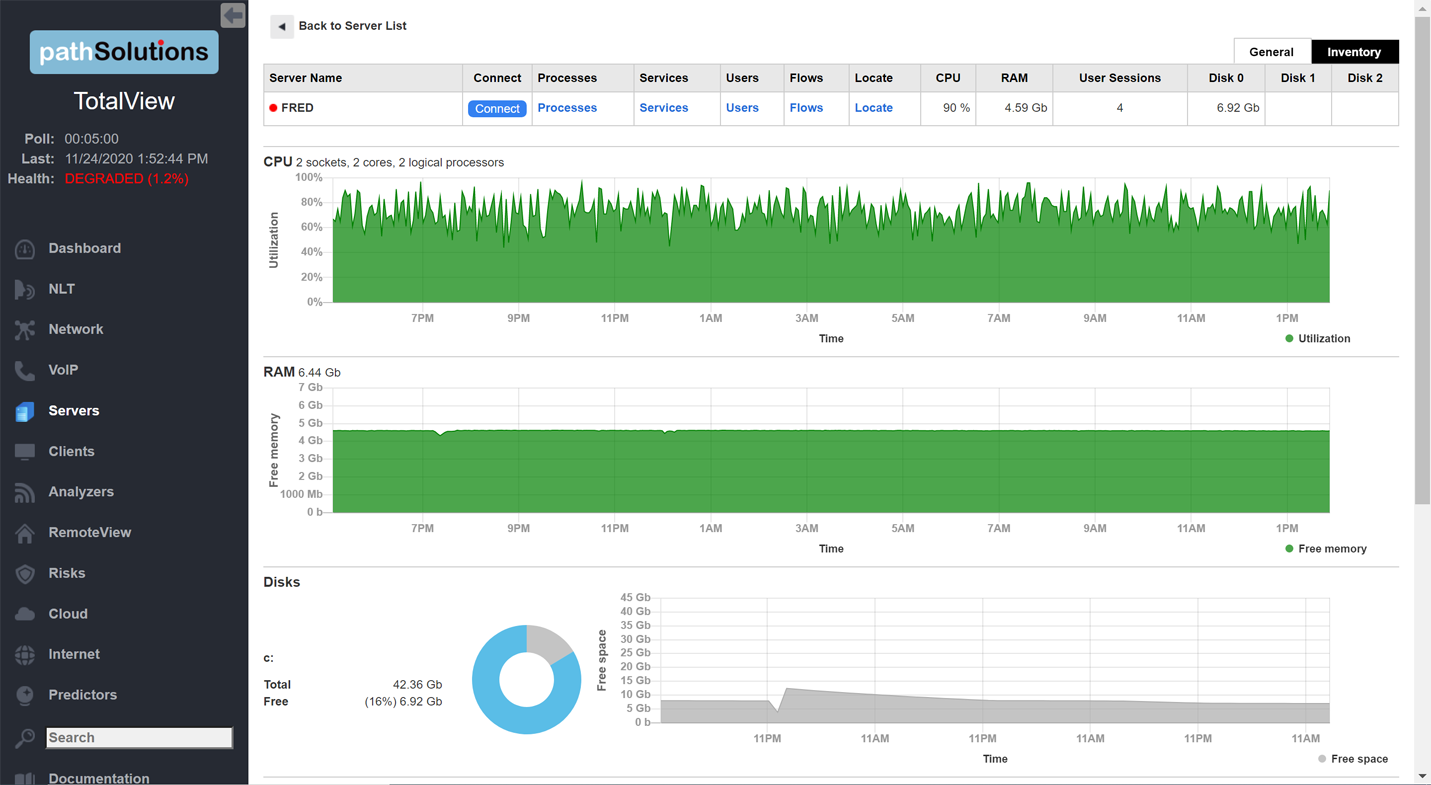
Tired of manually adding servers, then monitoring and configuring specific alerts for those new servers? Yeah, we were too. Our server monitoring monitors all servers in your domain automatically. Once a server is added to the domain, we will detect it and automatically monitor all drives, CPUs, memory, and services — automatically. If something changes, you'll be made aware of what just happened. That way, you won't spend a ton of time configuring your monitoring system — you'll know what's happening and be able to respond appropriately.
Each server counts as 5 interfaces for licensing purposes.

Services like HTTP, HTTPS, FTP, as well as ICMPv4 and ICMPv6 can be monitored to any target inside or outside the network. Latency and packet loss can be tracked over time to determine outage times on services.
Each service counts as 1 interface for licensing purposes.

Want a report of all clients connected to your network, including the details about their manufacturer, switches or IP addresses? Our new Client Monitoring report shows you all the items plugged into the network, each computer, printer and device. You can quickly see what's on your network, where it's connected, and who it talks to. Search and filter by manufacturer, name, group, and location to find devices.

A full-featured MIB Browser is included in the solution for easily finding and selecting SNMP variables from devices. Most all manufacturer’s MIBs have been automatically added into the database so variables can be immediately queried without the need to find and compile MIBs. Live and historic graphing and tracking of variables are also available to see inflection changes.

Get IP Address Management Reports to monitor address space usage and DHCP configuration in your network.
TotalView automatically queries the Microsoft DHCP servers for address usage information, so you will never run out of addresses, or wonder what device is occupying a statically-assigned IP address.
Get quick and detailed reports that include VLAN name, number, usable and available IP addresses, type (DHCP or static), device manufacturers, lease, when the IP address was last seen, and whether it is connected. You can also easily drill down into specific IP addresses and NetFlow statistics to determine what a device is communicating with.

TotalView automatically generates an inventory of all network devices.

The inventory includes:
Want to find out what happened between two IP endpoints at a certain time?
Our industry-leading path mapper will tell you what happened on all involved links, switches, and routers used to pass traffic between any two IP addresses at any point in time. This means you can solve problems that happened 5 minutes ago, 5 hours ago, or 5 days ago from one easy-to-disseminate report.
You never have to tell a user "I don't know what happened".

When someone says "The Internet is down", it means that a number of problems could actually be occurring.
If local or remote DNS is not responding, people might see it as an Internet outage. If your link to the Internet is up, but an upstream connection is down, you might not have any visibility into this problem.
This one report show you the status and health of all elements required for reliable Internet connectivity.

The daily Network Weather Report™ is sent out so the team can know what issues exist and what problems are developing so they can be worked on proactively each morning.
Additional customized reports can be sent to appropriate people to keep them aware of their environment: MOS Reports, Interface usage reports, Transmitters, Errors, and many others.
With more awareness of your environment, you won't get caught off-guard by users having problems – you'll be finishing the fix before your users even notice a problem.

TotalView's Dynamic Network Map shows a live look into utilization and availability in your environment.
Links and devices are checked every 5 seconds for status and usage so you'll have a very up-to-date picture of what's happening on your network.
If a link changes status or a device becomes unreachable, an alarm will sound so you know something happened. A glance at the map tells you exactly what occurred so you will never get caught having a user know about an outage before you do.
This is perfect for a NOC monitoring screen.

Monitoring and troubleshooting SD-WAN connections can be difficult due to the SD-WAN controllers not showing the complete picture of what is happening on each individual link and path. Our SD-WAN monitoring can shed light on what's happening with each link and show the full route tree that connects to each endpoint as well as what occurred along that path.
Configurable alerts permit knowing about problems with latency, loss, outages, and route changes.
Each SD-WAN monitor counts as 3 interfaces for licensing purposes.

Want to know what happened 20 minutes ago in the New York network?
Our built-in correlation engine can quickly narrow down and tell you all the events that occurred in that location at that time. Interfaces or devices that changed status, as well as packet loss or utilization spikes that occurred.
Troubleshooting mysterious gremlins has never been easier.

If you don't know what's happening with STP, you're eventually going to have unhappy users. Everyone has heard the story of a user that "just plugged something in" and the network went haywire.
If you knew what happened, and where, you could fix issues with the STP. TotalView's STP report includes topology details for devices, including their protocol, last change, root bridge, root cause, root port, and hold time.

If a route to a particular network destination changes, TotalView has you covered: Routing table additions, deletions, or changes can trigger alerts so you will know if a route peer is having difficulties reaching a destination. This is valuable for BGP neighbor changes to detect upstream faults.

An SNMP Trap receiver is included to trigger alerts for received event traps. Setting up trap alerts is easily done via the included MIB Browser. Just choose the device, specific trap, variable that will trigger the alert, and who to receive the notification.

Additional capabilities include:
• Full alerting capability via email/syslog
• Built-in TFTP server
The system can receive TFTP files from network devices via the built-in TFTP server.
• Fully-integrated Syslog server
• Reporting engine for custom reports,
You are able to modify the Network Weather Report, and other reports, to display only the info you are interested in. See "Creating Email Report Templates” in the documentation.
• Full CDP/LLDP associations
The Fully Integrated Port Mapper shows you all connections including CDP/LLDP, Mac addresses, manufacturers, IP address, and DNS entries.

Linux servers can now be automatically monitored, just like Windows servers are: Our server monitoring operation system automatically monitors your organization's Daemons, volume space, CPU, RAM, and availability. Select any Linux server by name to open a full report on the server's health, with graphs and diagrams of CPU use, RAM in use, and disk space.

Windows OS version information is included on the downloadable Client Monitoring spreadsheet.
This way you can learn all of the OS versions of Windows computers in your environment to help understand what computers need to be patched or upgraded. The report includes each device's IP address, manufacture, switch, interface, and the date it was last changed.

If a BGP peer gets disconnected or changes status, you can receive an email alert about it. With this customizable alerting feature, you can ensure things will continue to work, even if one connection goes down. You can customize the list of agents and peers you need to monitor, and specify the email(s) for the alert.

If a Cisco Meraki API key is provided, we will use the Meraki API to fetch additional information not available via SNMP to round out a Meraki deployment. This means that you will have the best, deepest view into Meraki equipment due to the merging of both SNMP and API information into one solution.
Careful consideration is given to how often and what type of information is queried via SNMP versus the API, so that we don’t inundate the API with too many requests.

For Palo Alto Networks firewalls, TotalView makes use of their API to fetch the management IP address, as well as tunnel IP addresses.
Palo Alto Networks firewalls have a wealth of information available, but some information is available via SNMP, and other information has to be queried via the API. With our mechanism, TotalView uses both methods, so it gets a more complete picture of Palo Alto health and performance.


This feature will monitor DNS records and trigger alerts if a record is changed. Here's an example: You may want to monitor your website's DNS entries for changes. If the record is changed inappropriately, you will receive an alert and can address the problems rapidly.

Event Response Acceleration: For each device on a switch, we will tell you the VLAN name and number associated with the MAC address and manufacturer, and the IP address and reverse DNS lookup. You can click on the IP address to see who this device is talking to (all flows associated), as well as connect to the device for management. If there is more to learn about the device, you can do a full scan using Nmap. Additionally, if the device is on the Windows domain, a domain link will allow you to see more details about the OS, CPU, memory, disk and network usage, who is logged in, and what processes are running. Everything is provided to fully research a SIEM alert to be able to respond within minutes with one solution.

You need to know where your data is going. The geographic risk feature shows communications with countries around the world. You can also whitelist as well as blacklist countries to make it easy to see acceptable and unacceptable data flows. Click on a country and you can see all of the flows to/from that country, the city and location where those flows go to, and which computer in your environment made the request.

The system fetches nightly updates from the NIST National Vulnerability Database (www.NIST.gov), on any known vulnerabilities for all of your devices, and brings them to your attention. This makes it easy to determine security exposures of your network equipment, the bugs, defects and vulnerabilities for all network components, routers and switches.
The risk level and CVE summary of each exposure is reported on the Vulnerabilities Tab. Easily click through to read the full CVE details on the NIST website, and to read vendor recommended fixes.

Define acceptable usage policies for your infrastructure and receive alerts when communications occur outside this policy. This network risk monitoring capability creates insight into who is communicating with critical high-security devices, unmanaged IoT devices, and desktops.
Examples:

Anywhere our bandwidth report displays an IP address that is not an internal address, it also shows you who the device is communicating with, where they are located, and the security risks associated with that communication.
This means you are quickly alerted if a device is communicating with high-risk IP addresses from unscrupulous sources.
TotalView supports NetFlow v5, NetFlow v9, IPFIX, sFlow, and jFlow.

If someone is trying to pick a lock, you want to know about it as soon as there are a few attempts so you can respond to the event. We monitor failed login events on devices to determine if it is a user who fat-fingered their password, or if it is a genuine malicious probe of your network equipment.

When new devices pop onto your network, you will instantly know what they are, where they are connecting, and what other devices they communicate with. This allows you to validate that all appropriate policies for new devices are followed during setup, and also to ensure that default passwords are changed.

Finding rogue infrastructure devices like unapproved switches, DNS servers, DHCP servers is easy—they are listed in the Rogue IT report. The switch, interface, and VLAN will be displayed where the device is connected along with when the device was connected so you have all of the information necessary to investigate and remove these from the network.

If you knew about poor practices in your environment, you could work to remediate them, or accept the risk by whitelisting. Unsecure protocol usage like Telnet, HTTP, FTP, and SNMPv2c are flagged as security issues that should be addressed no matter where they occur in your environment. Additional risks like Smurf attack vulnerabilities and ARP cache poisoning as well as uncontrolled NTP, DNS, and SMTP will also show up in the exposures list, for a continuous evaluation of your network’s operations.

If you find a suspicious device on your network, you can quarantine it from the rest of your network with a click. Proper rights are required to quarantine computers. Notes like ticket numbers as well as username information is saved for each quarantine action so a log trail of what occurred is maintained. In addition, network interfaces with that connect network infrastructure devices are prevented from being shut down to avoid accidentally creating problems by an incorrect port quarantine.

The enterprise-wide search feature allows you to search for any machine name, device name, manufacturer name, OUI, CDP/LLDP element, or interface description throughout the organization. This means you have complete coverage of everything that is inside your security footprint. You can search for “Polycom” and discover all of these devices on your network: The switch, interface, and VLAN where they are connected. You can quickly learn if you have any of a specific device on your network or not, and if so, where they are connected.

Communications with known bad actors on the Internet like Bot controllers and Tor Servers can be detected with the Malware Detector. Alerts can be sent out if communications occur with any of the IP addresses in the malware database. This database is updated daily with new servers so the latest command and control servers will be included to help reduce dwell time.

TotalView sends out a nightly security report so the team can know what problems exist and what problems are developing so they can be worked on proactively each morning.
With more awareness of your environment, you won't get caught off-guard by un-enforced policies or exposures that crept into the organization.

Many networks have lots of IoT devices, yet they aren’t closely supervised to know where they are and whom they are communicating with.
Our unique IoT Device Monitoring interface allows you to find where these devices are connected to the network and also see where your data is going.
Now you can monitor if devices are communicating with the manufacturer for maintenance, service and support,or sending/receiving data for nefarious reasons.

Manage the assets of your network. Knowing what is connected to your network, where it is connected, when it was first seen, and who it talks to is valuable for understanding the footprint of your network.
The SecOps dashboard summarizes your security operations environment, with a summary of your footprint, vulnerabilities, exposures, rogue IT, new devices, and any suspicious communications.

Knowing where every phone and telephony device is connected to the network as well as the health and performance of those links is important to ensure a stable and reliable VoIP/UC environment. TotalView automatically determines where these devices are connected and tracks 19 error counters, QoS configuration and usage, performance, and configuration of every connection in the entire infrastructure.
TotalView knows when, where, and why any packet was lost, buffered, or mis-routed throughout the entire infrastructure.
You'll be able to proactively and predictively identify and solve call quality problems before users are affected.

Our Call Simulator is a single executable – it doesn't require software to install, making it quick to run VoIP and packet loss tests anywhere in the organization.
It also doesn't require remote agents to be deployed – you can quickly test to routers, switches, gateways, and other endpoints.
License-unlimited, it permits testing throughout your entire organization, including remote branches and work-at-home call center users.

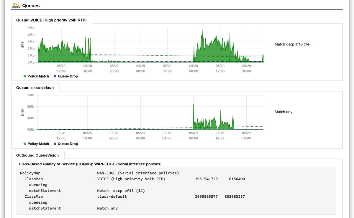
Full visibility into QoS queues on MPLS links is required to run a healthy VoIP/UC environment. You can investigate queue utilization, drops, configuration, and DSCP match conditions to make sure that they are configured properly and are being used appropriately.
If you knew how your packets were being prioritized, you can quickly validate a key part of your voice infrastructure.

If a user complains about a call quality problem that happened 5 minutes ago, 5 hours ago, or 5 days ago, you can still solve the problem. TotalView's path mapper will identify every link, switch, and router used to connect two IP endpoints and present the historic health, performance, and QoS configuration of every element along that path so it's easy to see what happened and then drill down for a plain-English, root-cause resolution.
Solving the root-causes of VoIP/UC problems has never been easier.

Keeping tabs on the performance of your overall network is important to meet SLAs.
If you don't know the network's stability regarding latency, jitter, and loss, it creates a blind spot that will lead to dissatisfied users.
Get your round-trip MOS scores and see how they change over time at each device and IP address.

TotalView can uniquely track where all your phones and VoIP/UC devices are connected to the network, and verify that they have healthy connections and are associated with the correct VLANs.
If you know where your phones are, you can better manage their health.

TotalView provides more visibility into the status, health, and performance of SIP Trunks than any other solution. These critical links require a unique way of evaluating their operational environment, and we provide that automatically via a single, easy-to-disseminate report.
If you don't monitor SIP Trunks, you're going to have problems that are hard to detect and resolve. We cover this base so you don't have to guess or assume they are healthy.
Each SIP Trunk monitor counts as 3 interfaces for licensing purposes.

Keeping a close eye on critical WAN interfaces is important. Having a single report that shows you what's happening regarding your WAN links, what they are costing you, and who to call when problems occur can result in faster responses to problems and reduced operational costs.
Awareness is more than half the battle.

If you know what your PoE is doing, you can make sure that you have enough power to keep your phones operating correctly.
If you don't know what's powering your phones, you'll have no answers when phones reboot mysteriously.
Users don't like you not having answers.
We fix this.

If a VoIP/UC phone is removed or added to the network, you can receive alerts about when and where it happened. This can also be useful in the case of phone theft.
You can't manage your phones successfully if you don't know where they are.

Telecom and VoIP/UC monitoring works on the phone system you use, no matter the phone system and manufacturer of the equipment (e.g., Cisco, Avaya, Skype for Business, 8x8, Mitel, ShoreTel, RingCentral, Genesis, NEC, Aastra, Dell, and Asterisk).
We look at the network conditions that cause problems for VoIP/UC systems independently of the equipment's vendor.

When you have a WFH (work-from-home) user who is having issues with network connectivity, diagnosing the problem can be challenging, especially if you can't schedule or set up a remote session with the user. RemoteInsight will collect all of the info that you need to remotely diagnose a problem with a user's home network, including system tests, network speed tests, WiFi signal strength, neighborhood channel use, firewall performance, ISP link bottlenecks, split-tunneling misconfigurations, web page fetch issues, website performance waterfall tests, and more. The client agent sends the results to the TotalView server. The results are compiled and a notification is sent out that the data is ready to be analyzed. Without a site visit, all of the info required to diagnose the problem is at your fingertips.

If you don't have a client, any web browser can be used as a client to test network stability to/from any of our worldwide reflectors, or you can set up your own reflector in your datacenter. Elements tracked includes: latency, jitter, loss, bitrate, and FPS.


TotalView can automatically reconfigure itself in response to changes in your network. Adding new devices takes just a few minutes with the QuickConfig Wizard, and they all are automatically covered under your global alerts.
Less configuration effort and more automation means that your team spends more time proactively fixing network problems. It also has less chance of lost visibility due to misconfigurations or forgotten settings.
Spend your time improving the network, not configuring the solution.

The Dashboard provides user-changeable widgets. You decide the type of widget and how you want this info presented.

Getting tons of alerts is never fun, and doesn't lead to quick recognition of the problem.
TotalView has intelligent alerting that allows to you assign parent-child relationships and also easily assign global alerts that cover the entire organization, or only a group, or device, or specific interface.
This means configuring alerts is very quick and easy, and the alerting automatically covers any newly added devices in the infrastructure or group.

Don't be satisfied with last-decade's monitoring solution that takes 5-10 seconds to see a page build.
TotalView uses a fully RESTful JSON API and in-memory database capabilities to provide lightning-fast web browsing.
This means you can quickly find and resolve problems and aren't stuck slogging through pages that take multiple seconds to build.
Quick responses = quick resolutions.

TotalView is logically laid out so anyone in the IT organization can quickly get access to the right information and fix problems.
This enables the Help Desk and Telecom teams to resolve more problems (many with first call resolution). This prevents escalation of issues to the senior level network engineers who can now be isolated from tickets so they can focus on strategic initiatives.
Natural Language Troubleshooting is built-in.
Your entire team can now operate at a higher level because they have access to the right information on your network and can easily interpret the results.

If you are a developer, see our training video on how to use TotalView’s RESTful JSON API with Postman.
Contact support@pathsolutions.com for the API documentation.

Want your interface to run in a dark mode, or a different color scheme than the default blue and white? Choose your own flavor and interact with your network's information with the color set that you prefer.
Choose from Light Blue, Dark Blue, Salmon Pearl Dark, Salmon Pearl, and Sepia.

Quickly get the location and information from all the NetAlly analyzers in your infrastructure—their unit type, model and IPA address, and where they are physically connected by switch, interface and description. Then connect instantly with the reports they compile. TotalView integrates with NetAlly's Link-Live cloud reporting system to access, display and organize test results.

Natural Language Troubleshooting: TotalView is the only product that includes the ability to enter a simple English question and the system will answer it. Entering: "What happened between 10.0.2.12 and 172.16.4.36 20 minutes ago?" will do an analysis of all involved links, switches, and routers used to connect those two IP addresses to tell your team a simple answer that the Finance2 switch interface #2 was dropping 12% of its packets at that time due to a cabling fault.
You no longer have to find the right report to answer a question – just type it in plain-English.

TotalView has a deep understanding of network health no matter what modern or legacy equipment powers your network (e.g. Juniper Networks, Cisco, Linksys, Aruba Networks, Dell, Palo Alto Networks, and D-Link.)
As long as SNMP is supported, we can automatically dig into the device and tell you what it knows.

A single virtual machine can monitor networks as large as 100,000 interfaces*. Windows (server OS or desktop OS), 4GB of RAM, and 20GB of storage space are all you need.
Our solution is coded in C and C++, one of the top 3 languages in energy consumption, memory consumption, and time-to-execute.(1)
It is also lightweight because the SNMP requests and replies are optimized to minimize the number of packets and spread out to avoid impacting network devices.
• We don't need a webserver.
• We don't need a separate database.
• We don't need .NET.
• We don't need Java.
Such a light footprint system takes less support and monitoring – it just works.
* Over 200,000 interfaces supported with a single physical server.

info@pathsolutions.com
©2026 PathSolutions Inc. All rights reserved.